Sledenje leadov za storitvena podjetja

Enaka natančnost atribucije kot e-commerce. Za storitvena podjetja. Nastavite v 5 minutah — vsi vaši GA4 dogodki uvoženi samodejno.

Začnite 14-dnevno brezplačno preizkušnjo

Brez kreditne kartice. Vsi vaši GA4 dogodki uvoženi samodejno med nastavitvijo.

Funkcija 1

Nastavite v 5 minutah, ne v 5 urah

Naš vodeni čarovnik vas popelje skozi vse — povežite GA4, uvozite dogodke, dodajte sledilno skripto in nastavite konverzije. Brez razvijalca, brez ročne konfiguracije. Pripravljeni ste na sledenje leadov, preden se vam kava ohladi.

Čarovnik za nastavitev
Funkcija 2

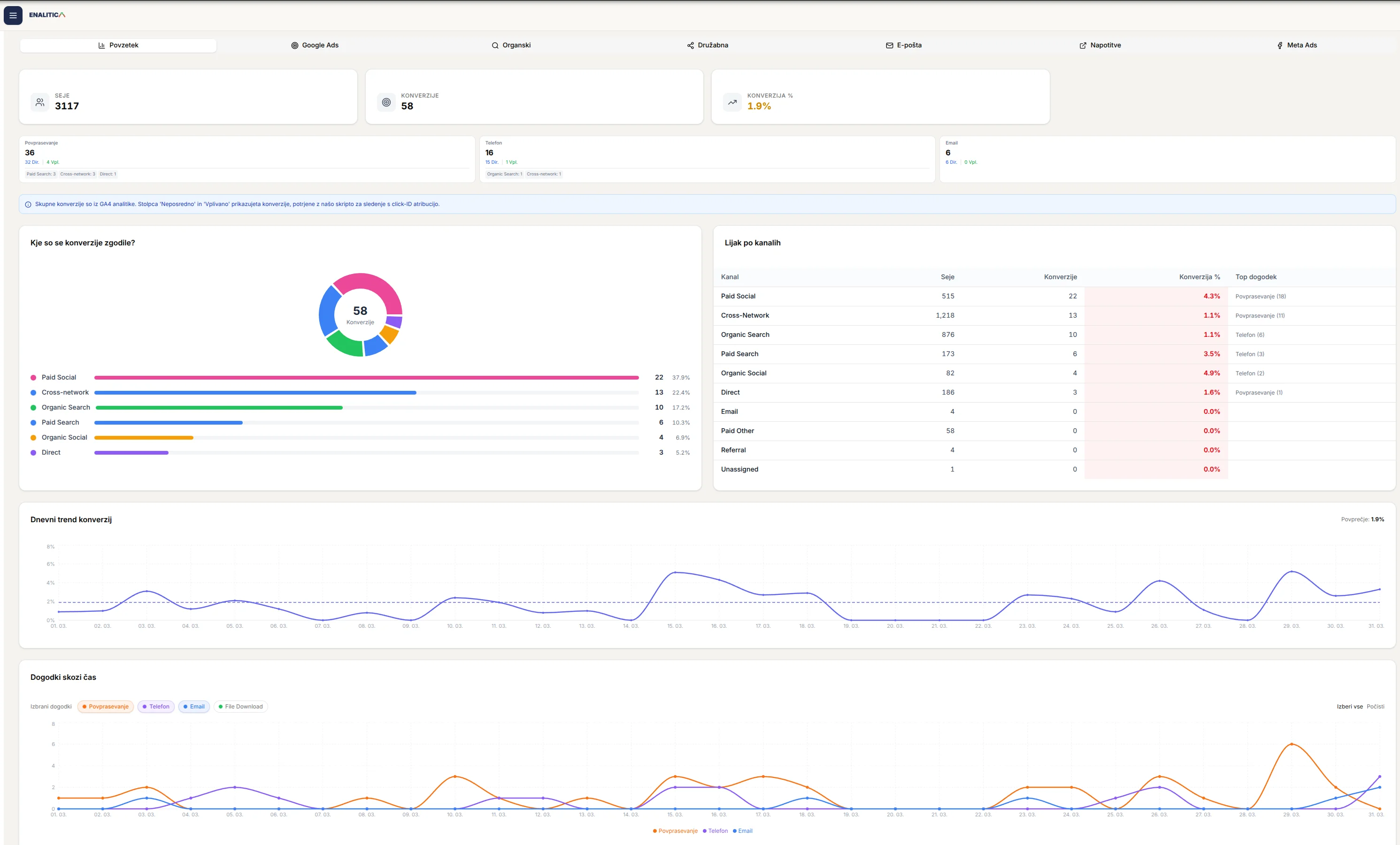
Vsako povpraševanje. Pripeljan do izvora.

Obrazci, kliki na telefon, e-mail povpraševanja — vse zajeto s polno atribucijo. Točno veste, kateri Google oglas, Meta kampanja ali organska stran je pripeljala vsako povpraševanje. Brez ugibanja, kateri kanali dejansko delujejo.

Nadzorna plošča atribucije
Funkcija 3

Vsi vaši GA4 dogodki, uvoženi samodejno

Povežite vašo GA4 lastnost in vsi dogodki so takoj odkriti in uvoženi — oddaje obrazcev, kliki na telefon, rezervacije demo predstavitev, kliki na CTA. Nato samo vklopite ali izklopite, katere želite slediti kot konverzije. Brez sprememb kode, brez ročne konfiguracije.

Nastavitve poročil
Funkcija 4

Poglejte, kaj deluje na vsakem kanalu

Organsko iskanje, Google Ads, Meta Ads, priporočila, e-mail kampanje — primerjajte konverzijske stopnje drug ob drugem. Vedite, kateri kanal prinaša največ leadov na sejo. Prenehajte financirati neučinkovite kanale.

Večkanalni pregled konverzij
Funkcija 5

Vstopne strani, ki konvertirajo — najdite jih

Poglejte točno, katere strani prinašajo leade. Filtrirajte po sejah, konverzijah ali konverzijski stopnji. Razčlenite po kanalu. Najdite najboljše izvajalce in podvojite vložek. Identificirajte neučinkovite strani preden zapravijo več proračuna.

Učinkovitost vstopnih strani
Funkcija 6

Kdaj se zgodijo konverzije

Poglejte točno, katere ure in dnevi prinašajo največ leadov. Odkrijte vzorce, kdaj vaše občinstvo konvertira, in prilagodite razporede oglasov, kadrovsko zasedbo in nadaljnje stike. Brez zapravljanja proračuna v urah, ki nikoli ne konvertirajo.

Urno sledenje konverzij

Strežniško sledenje, ki dejansko doseže oglaševalske platforme

Brskalniškim pikslom se izognejo ad blockerji in soglasja za piškotke. Enalitica pošilja konverzijske podatke strežniško na Meta Conversions API in Google Enhanced Conversions. Dejanski signali iz dejanskih leadov, boljša optimizacija, nižja cena na lead.

Podpora za več podjetij za agencije

Upravljate več strank ali storitvenih podjetij? Growth in Agency paketa omogočata sledenje leadov za vse iz enega računa. Vsako podjetje dobi svojo nadzorno ploščo, dogodke in atribucijske podatke. Ena prijava, poln pregled, brez preklapljanja med orodji.

Vprašanja, na katera dobite odgovor

Primeri vpogledov, ki jih dobite z enim pogledom na nadzorno ploščo.

1

“Katera Google Ads ključna beseda je prinesla največ povpraševanj ta mesec?”

2

“Kakšna je naša cena na lead pri Meta v primerjavi z Googlom?”

3

“Katera vstopna stran ima najvišjo stopnjo oddaje obrazcev?”

4

“Ali je ta telefonski klic prišel iz naše oglaševalske kampanje?”

5

“Ali e-mail kampanje prinašajo dejanska povpraševanja?”

6

“Kateri kanal bi moral dobiti več proračuna naslednje četrtletje?”

7

“Koliko leadov smo dobili iz organskega iskanja ta teden?”

8

“Katere dogodke naj pošljem na Meta CAPI za boljšo optimizacijo oglasov?”

Pogosta vprašanja

Kako dolgo traja nastavitev?

Približno 5 minut. Naš čarovnik za nastavitev vas vodi korak za korakom — povežite GA4, samodejno uvozite dogodke, dodajte sledilno skripto in končano. Brez razvijalca.

Kako deluje sledenje leadov brez nakupovalne košarice?

Zajamemo GCLID in FBCLID, ko obiskovalci pristanejo na vašo stran, nato jih povežemo z oddajo obrazcev, kliki na telefon in e-mail kliki. V EU je potrebno soglasje za piškotke, preden se sledilna skripta sproži. Ko je soglasje podano, atribucija deluje strežniško za največjo natančnost.

Ali moram ročno nastavljati dogodke?

Ne. Ko povežete GA4, se vsi vaši obstoječi dogodki samodejno odkrijejo in uvozijo. Samo izberete, katere želite slediti kot konverzije. Če kasneje dodate nove dogodke v GA4, se pojavijo tudi v Enalitici.

Kaj je strežniško sledenje konverzij?

Namesto zanašanja na brskalnišne piksle (ki jih blokirajo ad blockerji in soglasja za piškotke), Enalitica pošilja konverzijske podatke neposredno s strežnika na Meta Conversions API in Google Enhanced Conversions. To pomeni bolj natančne podatke, boljšo optimizacijo oglasov in nižjo ceno na lead.

Ali to deluje z Google Ads in Meta Ads?

Da. Podatki o leadih se samodejno pošiljajo na Meta Conversions API in Google Enhanced Conversions. Vaše oglaševalske platforme dobijo dejanske konverzijske signale za boljšo optimizacijo.

Za katere vrste podjetij je to namenjeno?

Za vsako storitveno podjetje, ki generira leade namesto spletne prodaje — agencije, svetovalci, odvetniki, zobozdravniki, SaaS podjetja, B2B storitve. Če je vaša "konverzija" oddan obrazec ali telefonski klic, je to za vas.

Ali je na voljo brezplačno preizkusno obdobje?

Da. Dobite polno 14-dnevno brezplačno preizkusno obdobje s popolnim dostopom do vseh funkcij. Uvozite dogodke, nastavite sledenje in vidite dejanske rezultate, preden karkoli plačate.

Ali lahko upravljam več podjetij?

Da. Growth in Agency paketa podpirata več storitvenih podjetij pod enim računom. Vsako dobi svojo nadzorno ploščo, dogodke in atribucijske podatke.

Pripravljeni videti v akciji?

Poln dostop za 14 dni. Uvozite GA4 dogodke, nastavite strežniško sledenje in vidite dejanske atribucijske podatke — vse v manj kot 5 minutah.

Začnite 14-dnevno brezplačno preizkušnjo